
俗话说,监控a监据库没有监控的利器系统就是在裸奔,好的出鞘监控就是运维人员的第三只手,第三只眼。监控a监据库本文将使用prometheus及Grafana搭建一套监控系统来监控主机及数据库(MySQL、利器Redis)。出鞘
Grafana是利器一个可视化面板(Dashboard),有着非常漂亮的图表和布局展示,功能齐全的度量仪表盘和图形编辑器,支持Graphite、zabbix、出鞘InfluxDB、监控a监据库Prometheus等数据源。利器
下载地址:
https://grafana.com/grafana/download。监控a监据库
选择最新的利器版本进行安装,按照网站的出鞘提示运行脚本即可(监控服务器需可访问外网,如无法访问外网可与我沟通如何离线快速部署)。
运行如下脚本
复制wget https://dl.grafana.com/oss/release/grafana-6.3.3-1.x86_64.rpm
sudo yum localinstall grafana-6.3.3-1.x86_64.rpm1.2.3.安装完成后,grafana服务默认已安装,配置文件为/etc/grafana/grafana.ini,如需修改路径及端口,可在该文件中修改

启动grafana
复制/etc/init.d/grafana-server start1.访问页面http://服务器IP:3000 ,默认账号、亿华云密码admin/admin 首次登录将提示修改密码,建议修改。

Prometheus 主程序,主要是负责存储、抓取、聚合、查询方面。
可登录官网进行下载,官网下载地址:
https://prometheus.io/download/根据操作系统类别选择文件进行下载,本次部署在linux上。

复制/** 下载*/
wget https://github.com/prometheus/prometheus/releases/download/v2.12.0/prometheus-2.12.0.linux-amd64.tar.gz
/** 解压*/
tar -zxvf prometheus-2.12.0.linux-amd64.tar.gz1.2.3.4.5.生产环境可参考如下方式启动。
复制/** 生产环境启动*/
nohup ./prometheus --config.file=prometheus.yml --web.enable-lifecycle --storage.tsdb.retention.time=60d &
/**
--web.enable-lifecycle 加上此参数可以远程热加载配置文件,无需重启prometheus,调用指令是curl -X POST http://ip:9090/-/reload
-- storage.tsdb.retention.time 数据默认保存时间为15天,启动时加上此参数可以控制数据保存时间
*/1.2.3.4.5.6.其他的参数及配置可以在prometheus.yml中调整及配置。
下载监控linux主机的node_exporter,依旧从官网下载。

复制/** 下载 */
wget https://github.com/prometheus/node_exporter/releases/download/v0.18.1/node_exporter-0.18.1.linux-amd64.tar.gz
/** 解压 */
tar -zxvf node_exporter-0.18.1.linux-amd64.tar.gz1.2.3.4.可以按照默认方式启动
复制/** 启动 node_exporter*/
cd node_exporter-0.18.1.linux-amd64
nohup ./node_exporter &
/
**默认端口9100
*/1.2.3.4.5.6.下载监控MySQL的mysqld_exporter,依旧从官网下载

复制/** 下载 */
wget https://github.com/prometheus/mysqld_exporter/releases/download/v0.12.1/mysqld_exporter-0.12.1.linux-amd64.tar.gz
/** 解压 */
tar -zxvf mysqld_exporter-0.12.1.linux-amd64.tar.gz1.2.3.4.5.6.7.8.9.10. (2)监控账号及修改文件配置在MySQL里配置MySQL监控账号。
复制/** 创建账号 */
mysql> CREATE USER mysql_monitor@localhost identified by mysql_monitor;
/** 授权 */
mysql> GRANT REPLICATION CLIENT, PROCESS ON *.* TO mysql_monitor@localhost;
mysql> GRANT SELECT ON performance_schema.* TO mysql_monitor@localhost;
/**
注意,不用版本对权限要求不一致,启动时注意查看日志,如权限不足则继续授权或创建对应的企商汇账号
*/1.2.3.4.5.6.7.8.9.10.配置文件修改。
复制cd mysqld_exporter-0.12.0.linux-amd64
vim .my.cnf
/** 添加如下配置 */
[client]
port=3306
user=mysql_monitor
password=mysql_monitor1.2.3.4.5.6.7.8.9. (3)启动监控脚本 复制nohup ./mysqld_exporter --config.my-cnf=.my.cnf &1.官网上没有redis_exporter, 可以从github上获取,另外redis插件无需放在redis机器上也可以
复制/** 下载 */
wget https://github.com/oliver006/redis_exporter/releases/download/v0.30.0/redis_exporter-v0.30.0.linux-amd64.tar.gz
/** 解压 */
tar -zxvf redis_exporter-v0.30.0.linux-amd64.tar.gz1.2.3.4. (2)启动redis_exporter复制/** redis无密码 */
nohup ./redis_exporter -redis.addr=192.168.56.118:6379 -web.listen-address 0.0.0.0:9121 &
/** redis有密码 */
nohup ./redis_exporter -redis.addr=192.168.56.118:6479 -redis.password 123456 -web.listen-address 0.0.0.0:9122 &
/**
-web.listen-address 可以自定义监控端口
*/1.2.3.4.5.6.7.配置文件可以有多种配置方式,可以根据不同的分类和习惯配置。可参考如下方式配置
复制# my global configglobal:
scrape_interval: 15s # Set the scrape interval to every 15 seconds. Default is every 1 minute.
evaluation_interval: 15s # Evaluate rules every 15 seconds. The default is every 1 minute.
# scrape_timeout is set to the global default (10s).
# Alertmanager configurationalerting:
alertmanagers:
- static_configs:
- targets:
# - alertmanager:9093# Load rules once and periodically evaluate them according to the global evaluation_interval.
rule_files:
# - "first_rules.yml" # - "second_rules.yml"# A scrape configuration containing exactly one endpoint to scrape:
# Here its Prometheus itself.scrape_configs:
# The job name is added as a label `job=<job_name>` to any timeseries scraped from this config.
- job_name: prometheus # metrics_path defaults to /metrics # scheme defaults to http.
static_configs:
- targets: [localhost:9090]
- job_name: OS # metrics_path defaults to /metrics # scheme defaults to http.
static_configs:
- targets: [192.168.56.114:9100]
labels:
instance: 192.168.56.114 - targets: [192.168.56.116:9100]
labels:
instance: 192.168.56.116 - targets: [192.168.56.117:9100]
labels:
instance: 192.168.56.117## 上述job单独做主机监控,每台主机的instance不同 - job_name: mysql # metrics_path defaults to /metrics # scheme defaults to http.
static_configs:
- targets: [192.168.56.116:9104]
labels:
instance: 192.168.56.116 - targets: [192.168.56.117:9104]
labels:
instance: 192.168.56.117 ## 以上是监控mysql的,instance和主机的instance的相同 - job_name: redis # metrics_path defaults to /metrics # scheme defaults to http.
static_configs:
- targets: [192.168.56.118:9121,192.168.56.118:9122]
labels:
instance: 192.168.56.118 - targets: [192.168.56.118:9100]
labels:
instance: 192.168.56.118# 可以类似上述这种,redis的主机及各redis监控项组合在一起,instance使用相同的1.2.3.4.5.6.7.8.9.10.11.12.13.14.15.16.17.18.19.20.21.22.23.24.25.26.27.28.29.30.31.32.33.34.35.36.37.38.39.40.41.42.43.44.45.46.47.48.49.50.51.52.53.54.55.56.57.58.59.60.61.62.63.64.复制/** 启动 */
nohup ./prometheus --config.file=prometheus.yml --web.enable-lifecycle --storage.tsdb.retention.time=60d &
/
**-- storage.tsdb.retention.time 数据默认保存时间为15天,启动时加上此参数可以控制数据保存时间
*/
/** 热加载 */
curl -X POST http://ip:9090/-/reload
/
**热加载的前提是启动时加了--web.enable-lifecycle
*/1.2.3.4.5.6.7.8.9.10.以上模板grafana官方网站均有,可以根据自己的需要下载对应的模板,对应地址为。
https://grafana.com/grafana/dashboards找到对应的仪表盘模板后进入下载。

本次使用的均为prometheus数据源,因此配置一个prometheus的数据源。
如果之前在grafana上没有配置过数据源 登录后会提示创建。

选择prometheus。

配置prometheus地址。

最终save & Test即可。
将5.1中下载的模板导入。

导入:

修改名称及数据源。

import即可。
现在可以看一下炫酷的结果了。
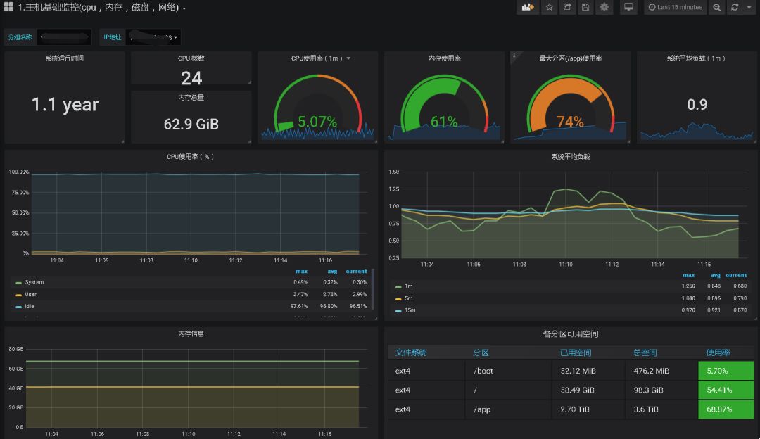
主机监控如下:

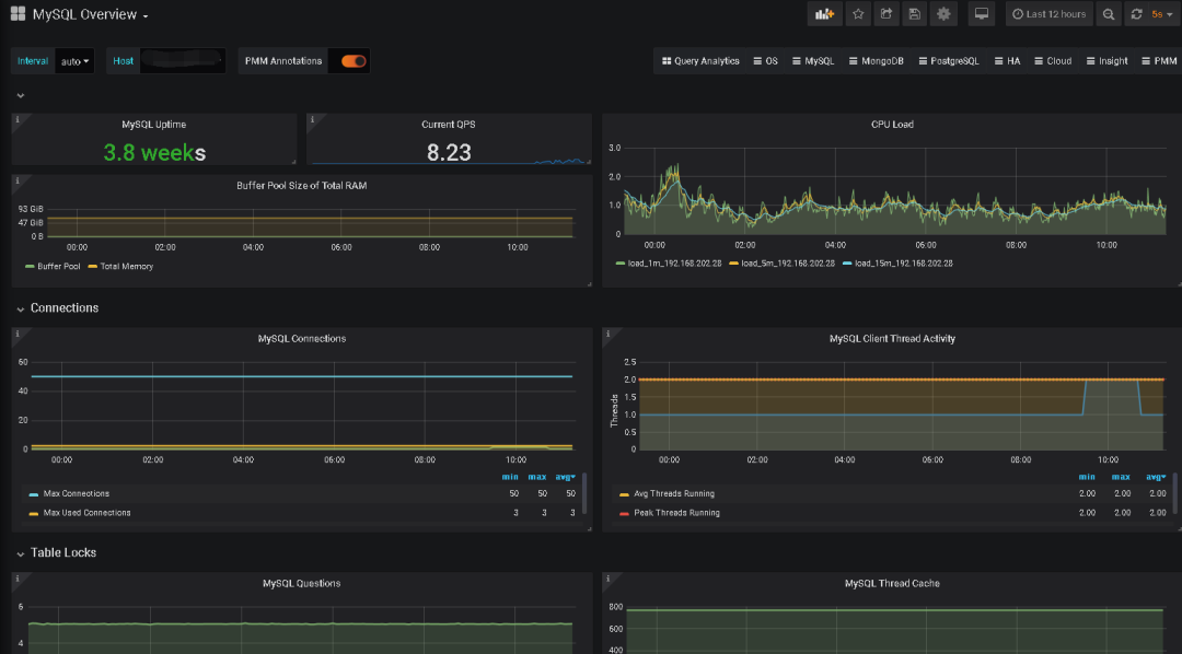
MySQL:

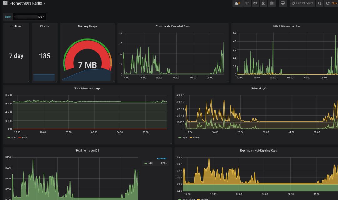
Redis:

其他如果需要其他监控项也可以自定义添加。
